一、南京装修地暖和暖气片各有优缺点

地暖最大的特点就是健康舒适,暖气片就是热得快,安装时间比较灵活。
二、南京装修地暖的优点
1、舒适度更好:地暖是热从脚生,中药学称脚为人体第二心脏穴位密级集区。俗话说:“寒从脚下生”,这样可以很效的对人的风湿病等起到很好的效果。
2、节约空间:室内没有散热器或风机盘管及管道,从而增加了建筑使用面积、提高了有效层高,室内美观整洁。
3、运行成本相对较低:这个说法当然和你的使用时间有很大的关系,就象公路上开的汽车一样,地暖属于一个匀速行使,一直保持一个速度,而暖气片则属于一会是60M,一会是80M,一会又是10M,同样的行程来说,肯定匀速是最节能的。
4、舒适卫生:地面辐射采暖系统是最舒适的空气调节方式之一,室内地表温度均匀,室内空气温度场分布合理,人体感知的舒适度较高,同时室内干净、清洁,有利于人体健康。
5、稳定性能好:由于地面及地暖铝箔层中蓄能量大,热稳定性好,因此即使在间歇运行的条件下也能保持室温的稳定。
6、运行寿命长:符合欧洲标准的地暖管材和保温材料是可以连续使用50年以上的材料。
三、南京装修地暖的缺点
1、对地面材料有要求:地面辐射采暖方式的地面材料主要是通过地面混凝土及地面材料将热量辐射到室内,因此在供暖季期间地面材料始终会受到一定温度的持续加热,故地面材料适宜选择散热性良好、材料性能对温度变化不敏感的石材或复合地板,目前实木地板不适宜用于地面辐射采暖系统。
2、占用一定的层高:不适宜二次装修地面辐射采暖系统的保温材料、盘管、覆盖盘管的混凝土全部敷设于地面下,因此需要占用室内一定的层高,根据系统的不同大约需要4~8cm的高度,电地暖4-6cm,水地暖6-8cm。在选择地面辐射采暖系统时应考虑这个高度的影响,系统管路全部隐蔽安装在地面下,不具备可拆卸、更换的可能,因此如果发生二次装修动用地面的话,这个系统只整体拆除。
四、南京装修暖气片的优点
1、制热快:好的暖气片大约为10分钟开始散发热量,半个小时达到预设的温度(20度±2)。
2、对地面材料没有要求:不管是pb管还是铝塑复合管都可以做保温导管,不影响家里的地面。
3、上海地暖圈认为暖气片最大的优点是可以明装,不受地板影响,还可烘烤衣物,非常适合快节奏生活的年轻一族。
4、省时:即开即用,无须等到,节约时间。
五、南京装修暖气片的缺点
1、占空间:暖气片有一定的体积,会占用家里的空间(需要摆放暖气片)。
2、舒适度:暖气片温度上升很快,舒适度相对地暖稍差点。
3、常年使用,靠近暖气片的墙体会被熏黑。
六、地暖和暖气片的对比
1.升温及舒适度的比较
地暖的散热方式以辐射形式进行,地面散热比较均匀,所以使人体感到体暖而不焦躁、足温而头凉的舒适感觉,但是地暖的升温比较慢(水地暖的升温速度较电地暖更慢)。
暖气片的散热方式是室内空气循环对流散热,从舒适度上来讲,肯定是不如地暖,但是比空调好,但是暖气片的升温较快,一般在半个小时内就能够达到理想的温度。
2.后期的维护比较
暖气片和地暖都需要铺设管道,而地暖的管道大多集中在地面的盘管上,施工时要额外注意。从维护角度来说,地暖如果漏水(这里指的水地暖,发热电缆电地暖另论)需要将整个地面的撬开更换管材,维护成本较高,而且麻烦。而暖气片则方便的多,直接跟换即可。
3.节能性的比较
暖气片的循环对流的散热方式与地暖的辐射式散热方式来比较,地暖的热效率更高,因为在向人体输送热量的过程中地暖的热量集中在人体的受热的高度,所以地暖的热散失较少。在开启相同时间的情况下,地暖的节能性要比暖气片高。
4.空间占用的比较
地暖系统是隐蔽的工程,需要使用各种找平手段,就需要占用房屋6-8CM的高度,对宽敞房屋的影响倒是不那么大,但是对一些层高本来就不高的房子可能会造成一定的压抑。暖气片不会占用房屋的高度,但是需要一定的空间放置暖气片,而且连接暖气片的管道会影响美观。
5.安装要求的比较
地暖的安装是在新房装修之前或者和装修一起进行的,而装修好的房子再安装地暖会比较麻烦,而暖气片安装则没有这么多的限制。相比安装地暖需要撬开真个地板来说要省事的多。
6.热效率的比较
地暖热稳定性能好,由于地面及混凝土层中蓄能量大,热稳定性好,因此即使在间歇运行的条件下也能保持室温的稳定。暖气片制热效果更快,即开即用,大约为10分钟开始散发热量,半个小时达到预设的温度,节约时间。
地暖和暖气片怎么选?
1、采暖要求:若是你是朝九晚五的上班族,需要快速升温,就可以考虑一下暖气片;若是你家常有人待着,就可以看看地暖。
2、安装时间:地暖安装较复杂一般是在装修的时候一起安装,暖气片安装时间比较灵活。
3、层高问题:如果层高太低安装地暖会有压迫感。至于多少层高可以安装地暖每个人标准不一样,姚明和小四的要求肯定不同。
七、使用习惯能帮你省钱:
1、使用暖气的费用高不高,既跟使用习惯有关系,又跟房子的保温性有关。
2、要省燃气费的家庭,应尽量把地暖温度设定得低一些,地暖设定在16到18摄氏度就很暖和了;家里没人的时候则下调到十二三摄氏度,减少能源损耗。
3、安装地暖或是暖气片的家庭应该给墙体和地面、顶面都用上保温材料,窗户则装上双层或是中空保温玻璃,以增强房子的保温性。
4、装地暖时应该给每个房间安装分室控制开关,这样可以单独关闭没人房间的地暖,避免浪费能耗。
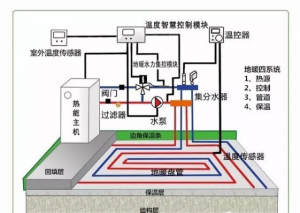
八、南京装修地暖安装及注意事项
1、安装地暖的最佳时机是夏季一般来说,每一年的8-10月是装修旺季,但是这时候才开始策划装修、选材的话,等到装修完了年都过了。并且地暖的安装顺序必须是排在前列的,安装好才可以开始其他后续步骤,因此,如果希望在当年就能用上地暖的话,选择入夏装修是个不错的选择。
2、地暖铺装细节很重要
细节决定成败,地暖的管道布置十分复杂,如果管道不平衡,会造成局部冷热不均匀的情况,影响锅炉的正常运行。还有就是保温材料的选择,差的保温材料会把热量散失到楼下,还可能会有有害物质释放,上海地暖圈建议家装使用白晶挤塑板作为保温材料。
3、调试细节须做足
a. 地暖安装后调试是必须的,尽管是大热天,师傅进行调试的时候,你也必须在场监督。
b. 低温热水地面辐射供暖系统未经调试,严禁运行使用;
c. 初次供暖(运行调试)必须在混凝土填充层的养护周期结束,填充层完全自然干燥后进行;
d. 大多数调试的时候,地暖还没铺上水泥,发热效果比较明显,所以在夏日里进行地暖调试,必须把温度提升到高于室外温度才算合格。
4、地板不能打孔
装修时注意不能在地面打孔、打钉子,以免打漏地热管线,导致地热系统跑水,地板泡水报废。
5、不要直接在地板放置接触面积大的家具
另外由于地板表面是散热面,地板上尽量不要做固定装饰件或安放无腿的家具,也不宜加建地台,以免影响热空气流动,导致房间取暖效果不佳。
九、南京装修地暖地板的保养
1、初次使用时加热要循序渐进
安装前,要对水泥地面逐渐升温,每天增加5℃,直至达到18℃左右的标准为止。安装完成后头3天内,要继续保持这一温度,3天之后才可升温,并且每天只能升温5℃。比如:第一天水温18℃,第二天25℃,第三天30℃,第四天才可升至正常温度,即水温45℃,地表温度28℃~30℃。不能升温太快,太快的话,地板可能会因膨胀发生开裂扭曲现象。长时间后再次启用地热采暖系统时,也要像第一次使用那样,严格按加热程序升温。
2、关闭地热系统,注意降温要渐进
当天气暖和起来,室内不再需要地热系统供暖时,应注意关闭地热系统也要有一个过程,地板的降温也要循序渐进,不可骤降,不然也会影响地板的使用寿命。
3、房间过于干燥时,可以考虑加湿
冬季气候干燥,加上使用地热采暖,地板长期处在高温的情况下,容易干裂,这时业主有必要给房间加湿,以免地板干裂变形。
十、南京装修暖气片的保养
1、暖气片不注意保养的话会加快使用寿命,甚至再次使用时会出现漏水问题等。
2、如果您家用的是钢制暖气片,需要进行满水保养,保证暖气内氧含量较低,减少腐蚀,延长使用寿命。如果您家用的是铜铝复合暖气片,无须满水保养。
3、经过整个冬天的供暖后,管道内会存在大量的杂质以及铁锈,如果不是集中供热的南方,则需要自行加压冲洗,所以切记关紧排气阀,避免出现 漏水,造成不必要的麻烦。
4、暖气片及暖气室内采暖管道表面不免有空气中的污物附着在表面,要用干净的抹布擦拭干净,擦拭时严禁使用强腐蚀溶液,也不可使用尖锐锋利的物品刮擦,以免损害表面。
5、采暖季结束后,要注意检查各种接头、暖气跑风处是否松动漏水。如出现漏水问题,请及时联系供热片区负责人或拨打客服热线,及时处理。
装修小管家韩晴天